Общее описание

В состав мониторинга включена система сбора и анализа логов Loki. Данная система предназначена для сбора и анализа логов в распределенных и контейнерных средах. Официальная документация. Loki устанавливается вместе с системой мониторинга. По умолчанию срок хранения логов в системе 7 дней.

Установка

См. v1.0_7.1 Мониторинг состояния сервисов

Просмотр

Доступ к дашборду

Для получения доступа к дашборду в Grafana необходимо открыть браузер и перейти по адресу http://<IP-адрес хоста мониторинга>:<порт Grafana>. Номер порта, на котором работает Grafana, задается во время установки сервиса, по умолчанию - 3000.

Логин и пароль пользователя по умолчанию - admin / admin. После авторизации будет предложено изменить пароль по умолчанию. Если в этом нет необходимости, внизу под полями ввода пароля можно нажать кнопку skip.

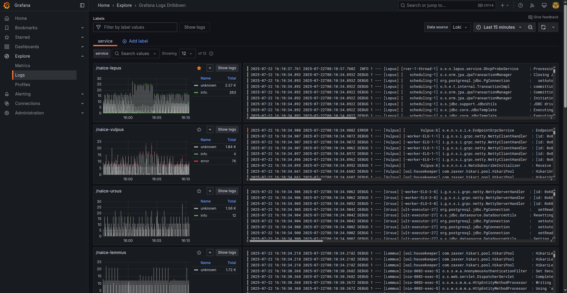
Дашборд Loki доступен в разделе Explore (потребуется нажать стрелку справа от имени раздела, что бы развернуть доступные секции) в секции Logs:

Работа с логами

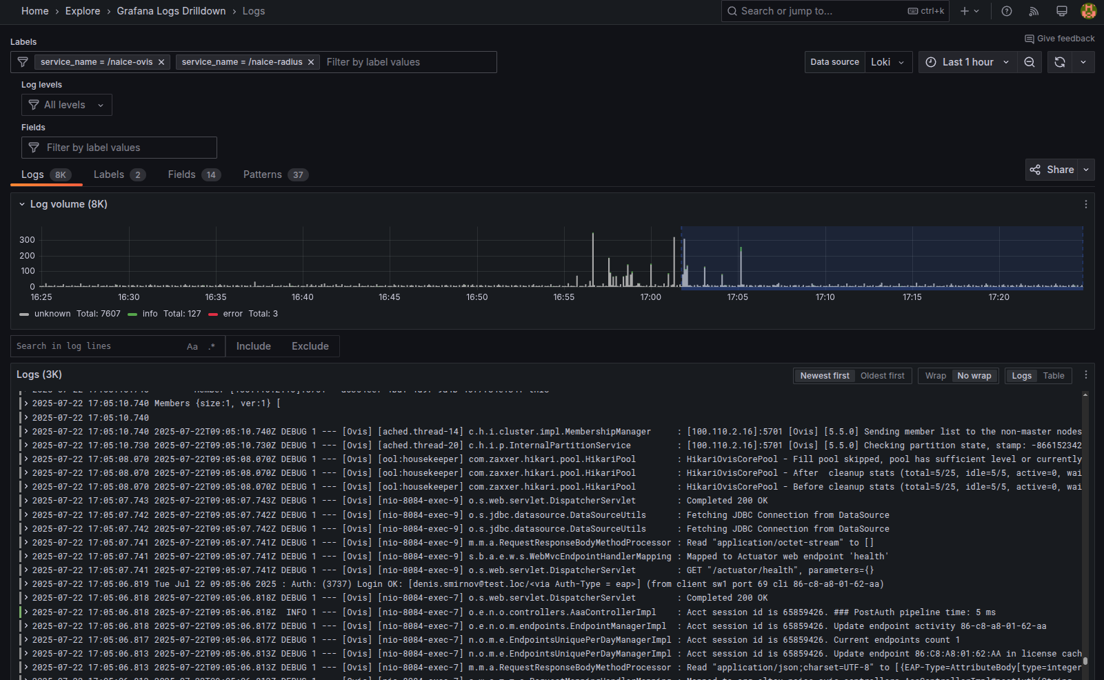
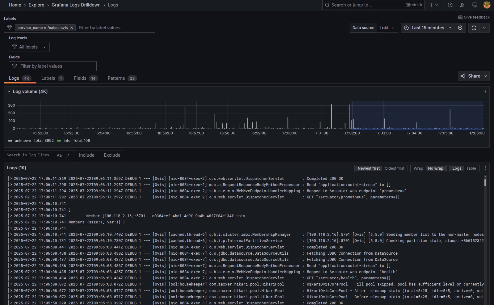
Просмотр логов определенного сервиса

Для просмотра логов определённого сервиса надо нажать кнопку Show logs в окне с описанием дашборда:

После этого откроется окно с логами выбранного сервиса:

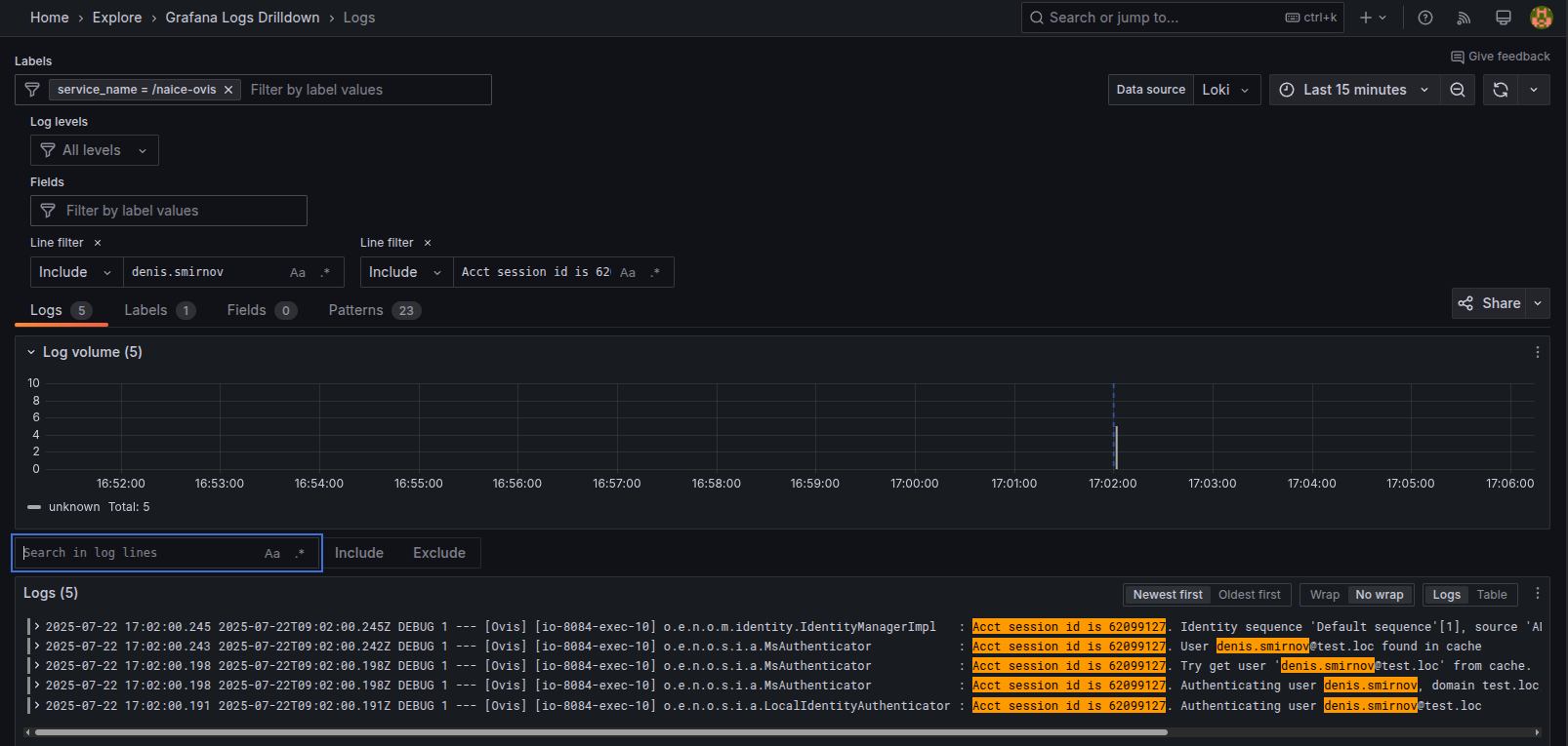
В данном окне можно выполнить поиск определенного слова или словосочетания в логах, введя в поле Search in log lines и нажав Enter. Можно ввести несколько словосочетаний подряд:

для удаления фильтра надо нажать крестик справа от Line filter.

Просмотр логов нескольких сервисов

Для просмотра логов нескольких сервисов одновременно надо нажать кнопку "+" в окнах с описаниями интересующих дашбордов:

и нажать кнопку Show logs справа от списка выбранных дашбордов:

Настройки

Управление параметрами сервиса выполняется через переменные плейбука Ansible, которые расположены в файле ansible/roles/monitoring/defaults/main.yml.

После изменения любых переменных необходимо повторно выполнить плейбук установки системы мониторинга.

  • Нет меток